Moduły automatyki
Inteligentne produkty Voldeno
Profesjonalne moduły Smart Home: solidna konstrukcja, elastyczna konfiguracja i pełna integracja w jednym spójnym systemie Voldeno.

HUB
Serce ekosystemu Voldeno. Jednostka bramowa do zarządzania i koordynacji wszystkich inteligentnych urządzeń w domu.

I/O
8 kanałów wejść cyfrowych i 8 wyjść przekaźnikowych niskiej mocy. Idealne do przełączników, czujników, oświetlenia i bram.

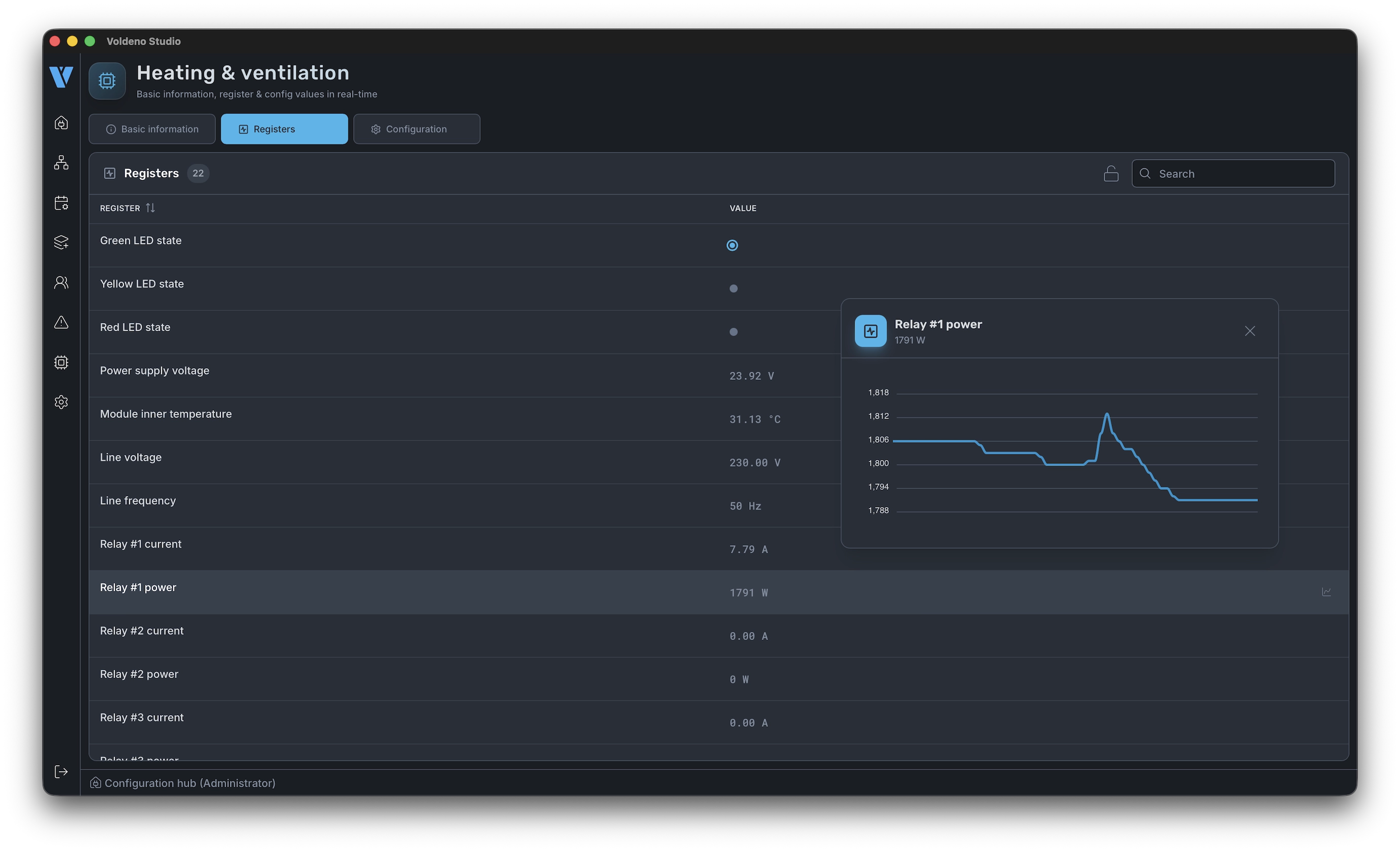
RELAY
4 wyjścia przekaźnikowe wysokiej mocy z pomiarem mocy i zabezpieczeniami. Idealne do ogrzewania, rolet i gniazdek.

1-WIRE
Podłącz do 40 czujników temperatury przez dwie niezależne magistrale 1-Wire. Ekonomiczne rozwiązanie dla dużych instalacji.

ANALOG INPUT
4 wejścia napięciowe (0-10V) i 4 wejścia prądowe (0/4-20mA) do precyzyjnych odczytów czujników analogowych.
Oprogramowanie
Projektuj w Studio. Kontroluj przez Mobile.

Voldeno Studio
Konfiguruj urządzenia, buduj bloki logiczne wizualnie i wdrażaj automatyzacje, wszystko z poziomu komputera.
- Wizualny edytor logiki drag & drop
- Monitorowanie urządzeń w czasie rzeczywistym
- Wdrażanie jednym kliknięciem
- Kopia zapasowa i przywracanie

Voldeno Mobile
Kontroluj cały dom z dowolnego miejsca. Zaprojektowany do codziennego użytku z przejrzystym, intuicyjnym interfejsem.
- Pełna kontrola urządzeń
- Aktywacja scen
- Monitorowanie energii
- Powiadomienia push
Zainteresowany naszymi produktami?
Skontaktuj się z nami, aby uzyskać więcej informacji o cenach i dostępności.
contact@voldeno.com









